编者按:本文来自微信公众号 来源:刘润(runliu-pub),作者:海盐,编辑:歌平,创业邦经授权发布。
AI的新闻我们天天见,看到的几乎都是好的一面。怎么怎么提效,怎么怎么厉害。可如果,我们稍微抬个杠,试问,AI有没有“负面新闻”呢?
当然有,而且是“大负面”。比如,AI对环境的破坏。
前不久,我看到了微软的《环境可持续发展报告》,里面有个数据让人意外。
因为AI带来的增长,相较5年前,微软碳排放量上升了23.4%,能源消耗更是增加了168%。

我经常看到很多人讨论AI对环境的破坏,很多人都知道AI耗电大、用水多。但具体能耗有多大,一直没有实感。
而这一期的《麦肯锡季刊》也告诉我们,“AI影响环境”这个话题,正变得越来越严峻。很快,还将影响我们的钱包、我们的生活,以及未来。
所以,我找来几篇非常专业的论文,做了些研究。今天,想把我的收获,尽可能地分享给你。
就让我们从那个最基础的问题开始吧。
AI真的在影响环境吗?
是的。
AI最大的两个特点,是“耗电大”,和“喝水多”。按照现在的趋势,到2035年,全球AI数据中心耗电量,将达到美国2023年用电量的一半。到2027年,用水量将超过英国全年用水量的一半。
它的胃口,大的吓人。接下来,我们一个个看。
先来看“耗电”。
国际能源署(IEA)在《2024-2026电力分析和预测》这篇报告里说,许多年来,全球电力需求一直保持稳定,但近年来出现激增,预计到2050年还将持续上升。
为什么会这样?IEA直接点名:数字经济,和AI。
他们放了这样一张图。比较了传统数据中心、AI专用数据中心和加密货币的电力需求估算。左右两根柱子,分别表示2022年和2026年。
你看,短短四年,2026年的传统数据中心的用电量,就比2022年多了近一倍。而且,还有一个仿佛凭空出现的AI专用数据中心。

也许是怕不够直观,IEA还做了另一张图。在《能源与人工智能2025》报告【2024(2025)】里,预测了未来10年AI数据中心到底会花多少电。

你看,四条不同颜色的曲线,代表IEA预测的四种“未来”。
如果什么都不动,顺其自然,就是深蓝色。如果AI高速爆发,不差钱,也不差电,就是橙色。如果AI又强又省电,就是绿色。如果经济不好,拖了AI的后腿,就是蓝色。
到2035年,四种未来的耗电量天差地别。橙色最高,将近1.8万亿度,相当于美国2023年用电量的一半。蓝色最低,大概7000亿度电,接近日本2023年全年用电量。
一句话总结:AI发展是大势,耗电增长是必然。但未来会成为半个美国,还是接近一个日本,这张图的分岔路口,现在就摆在我们眼前。
再看“用水”。
我们每次向DeepSeek、ChatGPT这些AI提问,对应的就是一次运算,服务器会高速运转,机箱热得烫手。比如一个英伟达H100的GPU,功率是700到800W。一台服务器会有8到16个这样的GPU,再加上CPU、内存、存储,总功率超过10kW。运转一小时,产生的热量是36兆焦。
你能想象这是什么概念吗?
理论上,这样一台服务器能在几分钟内把一个50平的房间,气温升高600度。当然,现实中空气是流动的,热量会通过开窗、墙面等方式散发掉。所以,不可能达到这样的高温。但这也说明,服务器产生的热量,非常非常大。
那该怎么办?
降温的手段无非两种,风冷和水冷。相较之下,水的比热容大约是空气的4000倍。也就是说,水冷的效率比空气高得多的多。所以,像微软、谷歌那些大公司,全都用大量的水来散热。比如,谷歌的一个中型数据中心,一天的用水量,相当于1000个家庭的年用水量。比如,你和ChatGPT聊上10到50个回合,用掉的可能是一瓶500毫升的矿泉水。
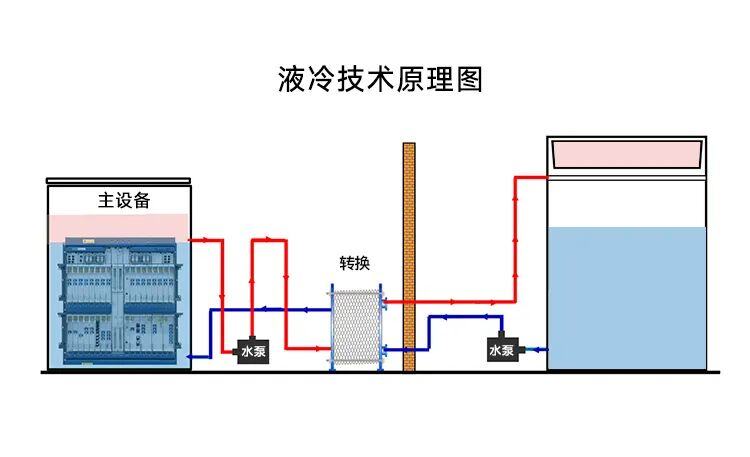
怎么个用法?我从网上找了一张图。
这种叫“浸没式液冷”,就是把服务器泡在特制的不导电液体里,从而不断带走热量。除此之外,还有间接液冷、喷淋式液冷等冷却技术。

这时候,也许你会冒出另一个问题。既然只是泡着,那为什么还说用水多?我用两缸水,循环用不就好了吗?
理论上来说,循环冷却水确实可以。但现实里真正做起来,很难实现。为什么呢?
举个例子,我想请你回想一下,夏天的时候,如果突然吹来一阵风,你会觉得非常凉快。这就是因为汗水蒸发带走了大量的热量。而数据中心也是相似的原理。它内部有一套封闭的水循环系统,热水流向冷却塔,冷水流向服务器。这个过程不耗水,耗水的地方在冷却塔里。这时候,热水发生蒸发,就像吹一阵风,让剩下的水快速降温。这就是数据中心最耗水的地方。
与此同时,水蒸发后,会出现两种情况。第一,水量减少,第二,形成水垢。前者会影响冷却效率,后者会阻塞管道。所以呢,就必须定期换掉这些“老水”,补上“新水”。这又是一大消耗。
所以,数据中心之所以用水多,本质上是为了追求极致的散热效率,而必须付出的代价。“蒸发”和“排污”,是冷却过程里最核心的部分。

总的来说,有AI的地方,就在大量地“用水”。
那么问题来了,用电和用水,怎么就影响环境了呢?
答案是,AI从被制造出来,到退休报废,每一秒钟都在影响环境。
源头:一块“剧毒”的芯片
想算清这笔账,要用上AI的“生命周期评估”。
如果从源头看起,你会发现制作那颗,作为AI“大脑”的芯片,就要消耗几百克原材料,用掉至少30升自来水,排0.5公斤的碳,以及其他温室气体。而这,还只是你手机里那一颗小小的芯片。
我们先来看下面这张图。
X轴是生命周期阶段排放占比,Y轴是不同代的AI硬件。
你看,从制造芯片,到训练推理,再到投入运营,再到退休废弃。AI生命周期的每个环节,都在不停地影响环境。

我们先看左边,蓝色部分代表AI生命周期第一阶段,也就是“制造”。
AI对环境的破坏,在正式运行之前就开始了。这笔账,要算在“AI硬件”制造的头上。

AI硬件的核心,是半导体芯片。制作一块芯片,要消耗大量的原材料和超纯水。
假如生产一台2公斤的计算机,要消耗800公斤原料,这些原料包括硅、铜、各种金属和稀土元素等等。而且采矿,就会破坏地表植被,造成水土流失等问题。
还有水。从晶圆清洗,到蚀刻后的冲洗,芯片制造的几乎每一步,都离不开“超纯水”。你可以把它看作水里的“爱马仕”,生产过程效率低且损耗大。假如生产3800升的超纯水,大约要消耗6000升左右的自来水。而一座大型半导体制造厂每天的耗水量,大概要1800万吨。这什么概念?相当于一座6万人城市一周的用水量。
除了消耗,还有排放。
光是集成电路的生产,每年就要排放大概1.85亿吨二氧化碳。相当于4000万辆车,跑一年不熄火。
更可怕的,是那些比二氧化碳严重几万倍的“温室气体”。比如全氟化碳(PFCs,如CF4、C2F6)、六氟化硫(SF6)和三氟化氮(NF3)等。像六氟化硫(SF6),它造成的温室效应,就是二氧化碳的23900倍。
粗略算下这笔账,只做一块还没指甲盖大的芯片,要“吃掉”几百克原材料,“喝掉”至少30升自来水,中间会排0.5公斤的碳。这相当于给手机充电一整年的碳排放。更不用说还有很多其他温室气体。
所以你看,光是做一个芯片,AI就欠下了巨大的环境债。

当芯片做好了,这颗“大脑”,要被组装到印刷电路板(PCB)上,跟内存、电源等很多组件集成服务器这副“身体”。这个过程,带来了新的问题。
首先,是碳排放。生产一平方米的PCB,会排放60至70公斤的二氧化碳。而且制作时用的电,还是化石燃料提供的。
其次,材料有毒。传统的PCB基板材料,含有一种玻璃纤维和环氧树脂的复合材料,叫FR-4。生产焊接过程中使用的焊料,含有铅、溴化阻燃剂等有毒物质。不光对环境,还可能对工人产生危害。
简单来说,就是生产你手机那么大的主板,排的碳,差不多相当于你同时烧了40张A4纸,或是点了650根生日蜡烛。
好,现在我们知道制造过程很有害了。那到底严重到什么地步呢?
我们来看一张图。这是对英伟达A100 GPU的分析,分别用四种颜色标记出GPU的四个生命周期阶段(制造、分销、使用和淘汰),展示16种环境影响。

你看,16种影响中有11种,都是“使用阶段”造成的环境影响更大。但是,制造阶段的“毒性”大的可怕。99%的癌症影响,85%的矿物和金属资源枯竭,37%的淡水生态毒性。
所以,到这里,还只是做个芯片,组装而已,就又排碳又放毒的。距离用上AI,还有很长一段路要走。这也是下一步,运输。
运输:一张为“速度”买单的“碳”账单
在运输时,绝大部分科技公司为了“快”,完全不在乎多排放几十倍的碳。
做个假设。现在一个封装好芯片的AI服务器,要从台积电运往美国加州部署。要运过去,无非海运或空运。不同运法,对环境造成的影响也截然不同。
论文里拿出了两种运输方式的比较数据。同样一吨货物运输一公里,海运排放10到40克二氧化碳,空运排放500到600克二氧化碳。
这意味着,空运产生的碳排放,会是海运的47倍之多。

根据统计,全世界超过80%的货物是海运完成。那么,可能你会有这样一个问题:既然想环保,AI硬件这样的电子产品全走海运不就行了?
答案是:不行。
因为AI硬件价值高,迭代快。只有空运,才能满足科技产业“即时化”供应链的需求。简单来说,就是企业宁可为了早几天“上架”,多几十倍碳排放。
这也是AI制造供应链里,一个残酷的现实:
企业为速度付出的代价,不只是更多的运费,更是一笔“碳排放账单”。每一次空运,都是在加重AI的环境负债。
对我们这些消费者来说,AI的硬件制造和运输环节,我们几乎看不见。真正熟悉的,还是运营阶段。
运营:一个日常生活中的“无底洞”
在AI的运营阶段,能耗比能占到整个生命周期的90%。而且能源需求,呈指数级增长。
怎么理解呢?我们再看回AI生命周期里,能耗占比最长的部分(紫色+白色)。
这个阶段是“日常运营”,主要分为模型训练和模型推理两部分。显然,无论哪一代AI,都在这个阶段产生非常大的能耗。

能耗到底有多大?
如果把全球数据中心看做一个国家,那么,在2022年,用电量在全世界能排第11位,介于沙特阿拉伯和法国之间。根据麻省理工的预测,到2026年,能排到第五,介于日本和俄罗斯之间。
那么,到底什么地方能耗这么大呢?
先看训练阶段。在这个阶段,要喂给AI大量的数据,来构建和优化大语言模型。说白了,就是给它喂饭,喂的多吃的多,长得也就又快又高又壮。对应的,能耗也非常高。
举个例子,Open AI光训练GPT-3这个模式,就消耗了约1287兆瓦时的电力,产生了大约552吨二氧化碳。这就相当于一个人坐飞机,在纽约和旧金山之间往返几百次。也相当于一个普通美国人,一辈子呼吸产生的二氧化碳的两倍。
不过,这里面有一个巨大的问题:训练模型需要的计算能力大概每3、4个月就会翻一倍。这就意味着,每一代新AI模型,会“更饿”,能源需求也会指数级增长。
相比之下,推理阶段产生的能耗持续时间更长。
这时候,训练好的模型已经能给用户使用。一次问答的能耗,可能微乎其微。比如,问一次ChatGPT的能耗,是传统谷歌搜索的10倍。比如,问一次Gemini要排放0.03克二氧化碳,消耗0.26毫升的水。可如果把这些每天乘以数十亿,那最终的数字,恐怕大得吓人。
按估计,推理阶段的能耗,能占到AI生命周期总能耗的60%至90%。
除了用电,AI运营也非常耗水。不光是冷却数据中心要用到水,还有发电用的水。下面这张图,就是截至2023年8月,欧洲国家能源相关用水量占全年总用水量的比重图。浅蓝色是能源用水,深蓝色是冷却用水。
你看,仅仅是为了发电、为了冷却,大量的水就这么没了。

有预测,到2027年,全世界AI需求的用水量,可能达到每年42亿到66亿立方米。什么概念呢?这超过了英国年用水量的一半,是丹麦年用水量的4到6倍。
可能你发现了,这里面有一个恶性循环。AI越来越强大,功耗也越来越高,从而需要更多的水资源。同时,为了满足大量的用电需求,又会消耗大量的水。
所以,AI的发展,正同时对能源和水资源产生巨大压力。而这个压力,跟AI的能力成正比。
报废:一堆发烂发臭的“电子垃圾”
那,是不是等一代AI硬件淘汰,对环境的影响就没了呢?
好几篇论文研究显示,在AI生命周期的最后阶段,那堆“电子垃圾”,很可能毒性最强、影响最久。
再看这张图。能看到最右边几乎看不见的红色部分吗?那就是AI硬件变成了电子垃圾。

2022年,全球有6200万吨电子垃圾。而AI的发展,正在加速这个过程。现在这个数字正以每年260万吨的速度增加。
因为,AI时代的硬件,最大特点就是“更新速度快,生命周期短”。
传统IT硬件的更新周期,通常是3到5年。但是,AI对计算性能要求太高,所以硬件更新周期也被不断压缩。如今只要一年半左右,上一代AI硬件就变成“老古董”。
与此同时,数据中心也加快了硬件更新周期。有过调查,47%的数据中心,每1至3年就会更换服务器系统。只有28%的数据中心,每4至5年更新。并不是因为坏了而淘汰,而是因为性能跟不上。
换句话说,这些硬件淘汰不是因为报废,而是因为过时。
讽刺的是,整个行业一边疯狂制造“垃圾”,一边又处理不好这些“垃圾”。12%的数据中心,完全不做电子垃圾回收。大约43%的数据中心,压根没考虑这事。
这也就是说,绝大部分数据中心处理电子垃圾的方式,仅仅是直接扔掉。
直接扔掉,难道没问题吗?有,而且后果很严重。
一方面,很多有毒有害物质。
比如电路板和焊料里的铅、镉等重金属,对人体有害。比如塑料外壳里的溴化阻燃剂(BFRs),可能致癌。比如冷却系统和电缆里的PFAS(永久化学品)等等。
另一方面,长期环境污染。
如果直接填埋,有害化学物质会通过雨水渗入土壤和地下水,形成长期土壤和水源污染。如果焚烧,则会排放有剧毒的二噁英和呋喃等气体。甚至,可能会被出口到法律宽松的发展中国家,给当地带来严重的污染,造成铅中毒、呼吸道疾病等。
比如加纳的阿博布罗西,过去是一片湿地,如今因为电子垃圾成为世界上污染最严重的地方之一。

图片来源:网络
看到这,恍然大悟。电子垃圾,根本不是AI发展里偶然的产物,而是这个商业模式的必然结果。
换句话说,只要AI发展不停,对更强模型的研发不停,那么硬件的生命周期只会继续缩短,加速淘汰。
最后的话
呼。说完了。现在,再让我们回头看那个问题,AI真的在影响环境吗?
我想,你心里的答案,或许已经非常清楚。
从硬件生产,到中间的组装,到后来的训练推理,再到最后报废变成电子垃圾。几乎AI发展的每一步,都在消耗大量的电和水,同时还有大量的碳排放、空气污染、水污染等等。
最新的麦肯锡季刊中有个观点,让我印象很深:
我们寄希望AI解决能源、气候问题,但AI本身就是用水用电的大户。它是“解药”,也是“毒药”。
显然,这是一个悖论,但它也是实实在在摆在我们面前的一个大问题。
今天,我尽可能地带大家透彻了解,AI到底对环境造成哪些影响。这并不是说,AI都这么坏了,赶紧停了吧。而是想说,既然要解决问题,就要先知道问题是什么。
我之前常说,技术的问题要交给技术去解决。所以,解决AI带来的环境问题,还是要靠AI。
但是,这不是意味着我们都可以当甩手掌柜,把责任全都推给未来的技术。至少,我们要清楚,享受AI带来的便利的同时,背后有着沉重的环境代价。
毕竟,真正生活在这颗星球上的,不是AI,而是我们每个人。
参考资料:
1、McKinsey Quarterly:Our FUTURE on the PLANET 2025 #3
2、AI and the Net-Zero Journey: Energy Demand, Emissions, and the Potential for Transition
3、AI Is Eating Hardware and It’s Feeding a Growing E-Waste Crisis
4、Life-Cycle Emissions of AI Hardware: A Cradle-To-Grave Approach and Generational Trends
5、Environmental and Community Impacts of Large Data Centers
6、Electricity 2024-Analysis and forecast to 2026
7、The Carbon Footprint of PCBs: How Recyclable Materials Can Make a Difference
8、More than Carbon: Cradle-to-Grave environmental impacts of GenAI training on the Nvidia A100 GPU
9、Gone with the clouds: Estimating the electricity and water footprint of digital data services in Europe.
10、Making AI Less "Thirsty": Uncovering and Addressing the Secret Water Footprint of AI Models
本文为专栏作者授权创业邦发表,版权归原作者所有。文章系作者个人观点,不代表创业邦立场,转载请联系原作者。如有任何疑问,请联系editor@cyzone.cn。







